Get a Free WorkTrek Demo
Let's show you how WorkTrek can help you optimize your maintenance operation.
Try for freeKey Takeaways:
- Facilities managers consider work order tracking to be their most time-consuming task.
- Companies like Jowat were able to reduce their backlog by streamlining WOs.
- Tools like CMMS can help standardize and simplify the work order process.
Work orders are the foundation of effective maintenance execution.
How well you track and manage them makes all the difference in the effectiveness of your maintenance operations.
Yet, many organizations still rely on inefficient methods, with disorganized Excel sheets and scattered paper forms creating confusion that hampers productivity and asset health.
If this sounds familiar, this article is for you.
In it, we cover everything you need to know about efficient work order tracking, from its benefits to challenges, to help you regain control and optimize your operations.
Let’s begin.
Why You Should Get Good at Work Order Tracking
First, let’s explore why effective work order tracking is so important in the first place.
Improved Productivity
Effective work order (WO) tracking ensures every task is properly assigned, scheduled, and completed on time.
As a result, the entire work order management process improves, leading to smoother workflows, fewer operational disruptions, and less idle time for your maintenance team.
A recent JLL Technologies survey illustrates why getting good at WO tracking is so important.
As it turns out, the workload of the upkeep personnel is always increasing, with 55.7% of facility managers saying their WO volumes had risen in 2024 compared to 2023.
Additionally, almost half of them identified WO tracking as the most time-consuming aspect of their operations, making it the most primed for automation.

Now think about how much productivity gets swallowed up by inefficiently tracking all these work orders.
Calling around just to check a task’s status, correcting errors, and ensuring there are no delays is extremely labor-intensive, yet it adds little to operations.
However, if you could streamline this process, your operational efficiency could be completely transformed.
Just ask Jowat, a leading industrial adhesives supplier.
After optimizing their WO tracking, they practically doubled their productivity.
Previously, their technicians actively handled only 45% of work orders. That number has since jumped to 85%-90%.
As a result, their maintenance backlog shrank by 75%, dropping from three months to only three weeks.
This perfectly demonstrates how efficient WO tracking boosts productivity and workflows, empowering teams to work smarter and faster.
However, the benefits don’t stop there.
Increased Accountability
An effective work order tracking system doesn’t just show which work orders are completed and which aren’t.
It provides you with all the relevant information, such as deadlines, required resources, and assigned workers, as in the example below.

Thanks to this visibility, managers can easily monitor how quickly tasks are completed and identify who is responsible for delays or incomplete work.
Ultimately, this boosts accountability and drives better performance among the staff.
The unfortunate truth is that without proper monitoring, some work orders may never be completed, which can lead to more serious problems later on.
A striking example of this comes from the Jacob K. Javits Federal Building in New York City.
When investigators from the Inspector General’s Office of the General Services Administration (GSA) visited the building’s control room, they uncovered a major oversight.
Namely, a contractor hired to fix a leaky pipe valve above a key electrical panel failed to do his job and falsely reported the work as complete.

What the investigators found instead was a blue recycling bin positioned to catch water from the still-leaking valve.
This was a very dangerous move as it could’ve led to “corrosion of electrical components, mechanical parts failure, short circuits, possible fires,” according to the agency equipment specialist.
However, the situation later turned out to be much worse when it was revealed that about 69% of work orders sampled in six federal buildings had not been completed.
The whole purpose of work order tracking is to prevent incidents like these.
It clarifies roles and the expected outcomes for each team member, reducing ambiguity and ensuring ownership of tasks.
Extended Asset Lifespan
Effective WO tracking makes it easier to ensure that maintenance tasks, such as lubrication and inspections, are performed correctly and on time.
These routine checks and servicing minimize wear and tear and prevent smaller issues from escalating.
Consequently, your equipment stays in better condition for much longer.
A 2023 survey by ABB shows that upkeep professionals across industries already understand the importance of maintenance in ensuring continuous asset reliability.
According to the survey, 60% of respondents said they plan to increase their reliability and maintenance investment over the next three years.
Additionally, 51% cited extended equipment lifecycles as a key expected outcome.
Keep in mind that this doesn’t just apply to heavy machinery. Proactive care benefits both small and large equipment and systems.
Typically, they last 15 to 20 years, but they can last even longer with proper maintenance.
Eric Goranson, a Seattle-based designer, home renovation expert, and host of the Around the House podcast, agrees:
Ten years is a significant increase, with every extra year adding to massive cost reductions.
And it all starts with smart, streamlined work order tracking.
Most Important Work Order KPIs to Track
In addition to tracking work progress, monitoring maintenance-related performance metrics is important.
Doing so provides insight into the strengths and weaknesses of your work order management, helping you identify areas for improvement.
Since every organization handles work orders differently, the KPIs you track should match your unique goals and upkeep needs.
That said, these three metrics are most commonly used to measure maintenance and work order performance:
| Estimated Maintenance Backlog Hours | An increasing backlog indicates that the maintenance team struggles to promptly complete maintenance tasks. |
| On-Time Work Order Performance | A high percentage here indicates that work orders are being completed within their expected timeframes. |
| Average Response Time | This metric reveals how quickly the maintenance team addresses service requests. |
If you want to simplify KPI tracking and analysis, consider using a computerized maintenance management system (CMMS) like our WorkTrek.
CMMS software automatically documents and reports on upkeep activities, providing the data you need to track key work order metrics.
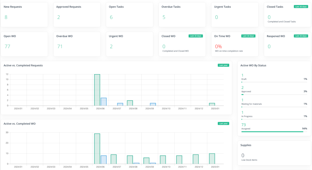
For example, when you log into WorkTrek, you can immediately see a summary of key insights, like completed vs. active WOs, planned vs. actual WO expenses, or on-time completion rates:

Moreover, if you want more in-depth information, use our Reports feature.
It provides access to more detailed reports on spare parts usage, overdue WOs, work hour summaries, and so much more.
With solutions like WorkTrek, you’ll always have the reliable, real-time data you need to make smart decisions and improve your operations.
Common Work Order Tracking Mistakes
Now, let’s explore some common work order tracking mistakes and how to avoid them.
Lack of Standardization in Work Orders
A lack of standardization in your work order process can result in inconsistent data entry, varying formats, and incomplete details, all leading to confusion and inefficient data reporting.
Take it from Cleanaway Waste Management Limited, an Australian waste management company.
They learned firsthand the chaos that manual processes and inconsistency can create.
Preet Brar, their Executive General Manager explains the amount of work they had to deal with:
Each of these had to be filled out by hand, with mechanics writing details of the work performed and then passing it to admin teams for manual data entry into their systems.
As you can imagine, this often led to missing information, follow-ups, and the need for further clarification, increasing the overall amount of non-productive time.
Consider digitizing the whole process to prevent this from happening to you and to clarify your work order tracking.
A CMMS like WorkTrek can make all the difference here.
WorkTrek helps you standardize and streamline work order processes by allowing you to use premade WO templates with required fields, as shown below:

This ensures that critical data—such as job details, labor and material costs, time allocation, and completion status—is consistently captured across all work orders.
No more missing information, just seamless, efficient operations.
Not Prioritizing Tasks
Treating all work orders with equal urgency is a significant mistake that can lead to delays in critical tasks and cause operational disruptions.
A 2021 AkitaBox survey highlights how prevalent this issue is among maintenance professionals and facility managers.
More than half of respondents agree they are more reactive than proactive, spending more time ‘firefighting’ incoming service requests and corrective work orders.
This problem often arises from the absence of a prioritization system, which prevents teams from addressing the biggest issues first instead of trying to tackle everything simultaneously.
Dan Roberts experienced the inefficiencies of such an approach firsthand at the beef brewing company Miller Coors, where he worked as a Technical Services Lead:

As a result, their plants constantly operated in reactive maintenance mode, and upkeep planners wasted considerable time on lower-value activities.
The simple solution to this problem is to allocate more time to establish a priority system.
Categorize tasks and/or assets as low, medium, or high priority by evaluating factors like:
- safety risks
- repair costs
- downtime potential
- environmental impact
Addressing the most pressing issues first keeps operations running smoothly and resources focused where they matter most.
Using a CMMS makes this even easier.
When creating a work order, the system requires the creator to set a priority level, like in the example below:

Thanks to that, work orders can be filtered by urgency, ensuring that each task receives the appropriate attention and resources it demands.
That way, you work smarter, not harder, and take proactive control over your maintenance efforts.
Poor Communication
Your work order tracking system should facilitate timely and clear communication of all relevant information.
Otherwise, you won’t be able to keep all the stakeholders up-to-date on WO changes and progress, which might lead to delays or duplication of work.
The U.S. Army has already experienced this problem because they used two separate systems to submit and monitor their work.
Since the systems weren’t integrated, they had to manually update WO statuses in both solutions, significantly impeding visibility and accountability.
Richard Hendricks, Deputy for Maintenance Operations Center at the U.S. Army Medical Material Agency, elaborates:
This is a problem because, without real-time visibility, you and your team are essentially operating blind, unaware of any updates that might impact your decision-making.
To prevent situations like this from happening, it’s best to use a work order management system with a mobile app.
After all, phones travel with your personnel wherever they go, so they should be able to access or update crucial information instantly.
Approving requests, assigning tasks, monitoring their status, tracking inventory, and more—they should be able to do it all on the fly.

Our software offers that capability.
With WorkTrek, you don’t even have to worry about being connected to the internet. Our app has an Offline mode that allows you to work when there’s no cellular signal or Wi-Fi.
It’s also possible to enable automated notifications that notify your workers of any changes in real-time.
This is the easiest way to keep everyone informed on work orders and ensure communication is not one of the operational bottlenecks.
Conclusion
It’s time to say goodbye to tracking work orders with spreadsheets and paper.
These outdated methods only breed inefficiency, reduce productivity, and can even jeopardize the health of your valuable assets.
Instead, embrace automation and optimize your processes.
A CMMS allows you to streamline repetitive tasks, gain complete visibility into all your work orders, and standardize your procedures, saving you both time and effort.
Once you implement it, you’ll wonder why you didn’t make the switch sooner.





