Get a Free WorkTrek Demo
Let's show you how WorkTrek can help you optimize your maintenance operation.
Try for freeKey Takeaways:
- In the automotive sector, downtime can cost major plants up to $695 million annually.
- 44.1% of facility managers say tracking WO progress is their most time-consuming task.
- Automated systems help identify operational inefficiencies and improve decision-making.
In 2024, over 55% of facility managers reported an increase in work order volume compared to the year before.
Now, add to that shrinking budgets and a skilled labor shortage across industries, and it becomes clear how overwhelming work order management can be.
But it doesn’t have to be.
Work order automation provides a smarter, faster way to handle the entire work order lifecycle, eliminating the chaos of paper logs, spreadsheets, and manual errors.
In this article, we’ll explain work order automation, how it addresses real-world operational challenges, and how you can successfully implement it in your organization.
What Is Work Order Automation
Work order (WO) automation uses digital systems to streamline, manage, and execute work orders with minimal manual intervention.
It’s widely adopted across manufacturing, facilities management, field services, IT, and beyond.
But it’s not just about faster task assignment.
It’s also about optimizing the entire WO lifecycle, which entails the following:
| Requests | Users can submit maintenance requests from anywhere. |
| Approval | Workflows send requests to the appropriate manager for review or auto-approval based on predefined rules. |
| Assignment & Scheduling | Work orders are assigned to the right person/team based on skillset, availability, and location. |
| Execution | Technicians receive assignments (often via mobile apps), complete tasks, log notes, and update progress. |
| Monitoring | Stakeholders can monitor the status and progress of each work order in real time. |
| Completion & Validation | Completed work is verified with sign-offs if needed, and asset histories are updated automatically. |
| Documentation & Reporting | All relevant data is centralized, enabling performance tracking, cost analysis, compliance checks, and more. |
This level of automation drives efficiency in work order management and across your entire operation.
Right now, that might be more important than ever.
With today’s staffing shortages, budget pressures, and rising complexity, staying on top of tasks and responsibilities is extremely difficult.
In fact, according to a 2024 JLL Technologies survey, 44.1% of facility managers say tracking WO progress is their most time-consuming task, as well as the one most primed for automation.
To make matters even worse, 55.7% of them say their work order volumes have risen in 2024 compared to 2023.

But inefficient work order processes aren’t limited to facility management alone.
Companies across the board are under pressure to maintain high service and quality standards while dealing with labor shortages and growing workloads.
Work order automation emerges as an answer to these pressures, making it easier to do more with less.
Why You Should Automate Work Orders
Next, let’s explore some specific ways automated work orders deliver value to organizations.
Reduces Human Error
With automated work orders, you can finally eliminate common issues like missing or incorrect information, lost paperwork, miscommunication, illegible handwriting, and more.
This is largely because automation removes the need for manual data entry, which is naturally prone to errors like typos, wrong dates, or mismatched asset IDs.
But the benefits go even further.
Automation also minimizes mistakes by ensuring that every work order follows a consistent structure and format.
While workers might skip steps, automated systems enforce accuracy and completeness by requiring key fields to be filled out with every order.
You can see what that might look like below:

This means your team consistently captures essential details such as task priority, required parts and labor, checklists, and more, every single time.
Additionally, these platforms can send reminders to notify the personnel when a task is assigned or updated, preventing miscommunication, overlooked tasks, or duplicated efforts.

This is something spreadsheets and paper logs simply cannot do.
They fail to keep up with modern operational needs, which leads to inefficiency, delays, and preventable mistakes.
Unfortunately, the Virginia Department of General Services (DGS) Facilities Maintenance (FM) Division learned this the hard way.
Following an audit by the Office of the State Inspector General (OSIG), serious issues were discovered in their system, which oversees maintenance for 73 state facilities in Richmond.

More specifically, over 1,500 work orders were found to be incomplete and overdue, with errors that included:
- WOs not marked “completed” in the FM system
- WOs closed before a technician had officially marked them complete
- WOs closed instead of being deferred by a manager, leaving their status uncertain
- Technicians recording work hours far outside expected timeframes
- Technician work hours are missing or not recorded at all
As a result of these errors, many assets went unmaintained for extended periods, some invoices were unpaid for over a decade, and warranty documentation was permanently lost.
This real-world example underscores a key truth: modern operations require modern solutions.
Automated work orders are that solution, helping you build a smarter, more efficient, and error-free day-to-day.
Minimizes Unplanned Downtime
Automated WO systems help prevent unplanned downtime in two key ways.
First, they enable preventive maintenance by automatically scheduling work orders based on time, usage, or equipment condition.

This allows your technicians to perform smaller repairs and inspections regularly, helping them identify and resolve potential issues before they escalate and disrupt your operations.
In other words, with automated work orders, each asset gets the attention it needs, when it needs it.
Second, automation reduces the time between fault detection and resolution.
When a fault is detected, a work request/order is generated and sent directly to the right person, as shown in the example below.

There’s no delay waiting for someone to write it up or assign it manually.
From there, techs get a push notification or mobile alert with all the necessary information: what’s broken, where it is, service history, and part details.
They can head straight to the site, fully informed and ready to fix the problem.
Even in reactive maintenance scenarios, automation helps maintain efficiency.
As a result, unplanned downtime is significantly reduced, operations run smoothly, and unnecessary costs are avoided.
A 2024 Siemens survey shows just how much is on the line regarding unscheduled downtime.
For instance, in the automotive sector, downtime now costs major plants up to $695 million annually—a 1.5x increase compared to five years prior.
These costs are so high because downtime affects more than just production—it ripples across every aspect of a business.
Virve Viitanen, Global Lead for Secondary Switchgear at ABB, a Swedish-Swiss multinational electrical engineering corporation, elaborates:
That’s why automated work orders are so valuable.
They eliminate bottlenecks, improve team coordination, and address issues before they become costly disruptions.
This directly translates to fewer breakdowns, more uptime, and, most importantly, a stronger bottom line.
Improves Data Analysis
Automated systems collect a wide range of valuable data, such as work order performance, response times, costs, and more, all in real time.
This lets you quickly identify patterns and inefficiencies based on a fresh, complete picture of your operations.
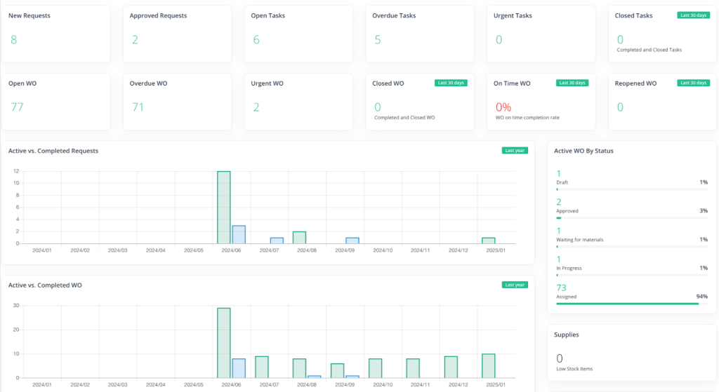
Most of these systems come with interactive dashboards that provide an at-a-glance view of your work order processes’ efficiency and cost.

No more digging through spreadsheets or waiting for end-of-month summaries.
Everything you need is right there whenever you need it, enabling you to make immediate course corrections to address inefficiencies as they arise.
For deeper analysis, there are also built-in reporting tools that offer detailed information from selected periods.
These reports turn raw data into clear, actionable insights.
They help you understand which assets experience the most breakdowns, the impact of downtime, and other key operational metrics.
You can see an example of one such report below:

These reports have proven invaluable at Appleton Papers Inc., a paper and forest product manufacturing company.
For example, they use them to track work order completion and monitor contract hours spent on each task, allowing for more effective service scheduling and downtime planning.
Bill Levenderis, former Process Control Engineer at Appleton, explains:
“I like the details on the reports. I look at how our service hours are divided among the different machines, and how they are budgeted, and I review the work order reports to see if something pops out at me.”
He finds the work order reports particularly useful when preparing reports for management.
The information is concise and readily available, allowing him to answer questions or escalate issues quickly and with full context.
Work order insights also play a key role in diagnosing problems.
Levenderis recalls:
“Recently, we found an issue with a positioning motor that controls the flow of pulp onto the paper machine. With the information in [the system], we were able to track exactly which ones were worked on and when.”
As you can see, automated work order solutions do more than just streamline task completion.
They provide a clear view of team performance, highlight what’s working and not, and guide effective solutions.
As such, they are valuable for smarter, faster decision-making that positively impacts the entire business.
How to Automate Work Orders
Now that we’ve covered the benefits of automated work orders, you’re probably wondering how to implement automation in your operations.
Let’s break it down step by step.

The first step is selecting the right platform.
A Computerized Maintenance Management System (CMMS) like WorkTrek is your best bet because it’s purpose-built to optimize maintenance workflows.
Other tools—like project management or finance platforms—are general-purpose and not tailored for maintenance workflows.
Think of it as using a wrench versus a Swiss army knife.
Sure, a Swiss army knife can tighten a bolt, but a wrench does it better.
A 2024 survey by the Institution of Mechanical Engineers proves there’s a shift toward specialized tools that focus more on maintenance.
It found that 62% of upkeep professionals use a CMMS, up from 49% the year before.
In contrast, the usage of enterprise asset management systems dropped from 39% to 22%.

Ultimately, both can be used for work order automation, but experienced technicians prefer systems developed precisely with maintenance in mind.
Once you’ve chosen a solution, it’s time to adapt it to your workflow.
With WorkTrek, you can tailor the entire work order process to your needs.
For example, you can customize fields, notifications, and user actions to match your daily activities and create different processes for different types of WOs (corrective, preventive, etc.).

You can also design branded templates and customize labor, parts, and pricing inputs.
Next, don’t forget to set automated WO triggers for preventive maintenance scheduling.
With WorkTrek, these triggers can be time-based (daily, weekly, monthly, etc.) or meter-based (after specific usage time, mileage, temperature, pressure, and other factors).
Once set up, the system is ready for use. However, the work doesn’t end here.
To ensure your system is consistently delivering value, be sure to monitor its performance.
WorkTrek gives you access to various built-in reports and KPIs so you can see what’s working and where improvement is needed.
Here are a few metrics to watch:
- Work Order Completion Rates
- Mean Time to Repair (MTTR)
- Mean Time Between Failures (MTBF)
- Planned vs. Unplanned Work
- Planned vs. Actual Work Order Expenses
- Overdue Requests
Monitoring these KPIs regularly can help you identify inefficiencies.
You can determine whether adjustments, retraining, or additional configuration are needed based on what you learn.
And remember—you’re never alone.
WorkTrek’s support team is always available to help you fine-tune your setup and maximize ROI.
Conclusion
Today, when businesses face increasingly tighter budgets, higher costs, and rising operational demands, relying on outdated manual systems is no longer sustainable.
They’re too slow, inefficient, and often cause more problems than they solve.
Automation, on the other hand, improves efficiency, ensures data reliability, and helps you avoid potential disruptions.
In other words, automating work orders isn’t just a tech trend.
It’s a strategic move toward greater productivity, profitability, and long-term growth.

